在币圈进行投资,精确的数据分析极为关键。众多数据工具和指标中蕴含着深意,它们能协助投资者洞察市场走向。接下来,我将逐一为大家阐述币圈中普遍使用的分析工具以及关键数据。


数据下跌与资金流向


关键数据若出现下滑,暗示美元价值有所下降。在这种情形下,众多投资者更倾向于将资金投入到有色金属等风险较高的市场。一旦市场波动,数据下滑会促使投资者从美元相关投资中撤资,转而将资金配置于收益可能更高但风险亦更大的领域,以期获得更大的潜在收益。


稳定币使用群体


USDT主要在欧洲和亚洲地区被广泛使用,成为币市的主要购买力量。在交易过程中,人们普遍使用USDT进行结算,这一行为推动了大量交易的进行。与此同时,USDC主要被美国机构和富有用户所青睐,然而在交易所的购买力相对较弱,它常常作为中介角色出现,在2023年的交易流程中频繁扮演着过渡的角色。


Tradingview数据

交易员在分析币市投资时,往往借助Tradingview的核心数据。这些数据对于判断市场走向至关重要。尽管存在其他相关数据,但在宏观层面和区块链数据上的判断作用有限,因此并未被纳入考量范围。许多交易员会聚焦于核心数据的分析,正如2024年初,他们就是依据这些数据来做出投资决定的。

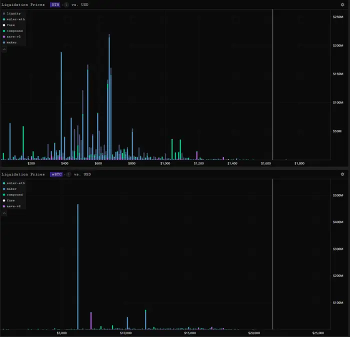
Parsec工具作用


Parsec是一个出色的Ethereum数据查询工具,提供多种功能,包括NFT查询。它能有效追踪多个DeFi项目的ETH和wBTC清算价格,对于担忧DeFi项目连环爆仓的投资者来说,是非常有用的工具,为投资者提供了必要的数据支持。
空多比指标意义
BTC与ETH的空多比例反映了看空与看多投资者的占比,通常情况下,看多者居多。但市场波动时,这一比例会随之变动。比如,2023年年底市场波动剧烈,空多比例出现了明显变化,投资者据此调整了自己的投资策略。

链上分析工具

GlassNode是币圈中非常优秀且广泛使用的链上数据分析工具。即便是一万美金购买的账户只能供一个用户使用,其优势依然明显。它提供的实体地址数据很有参考价值,而在牛市或市场上升期,地址的活跃度等数据具有一定的意义。不过,在熊市期间,这些数据的作用相对较小。

除此之外,还有其他数据同样引人注目。通过SOPR数据,我们可以了解BTC和ETH的走势,知晓链上今日资金转移的盈亏状况,这是一个难得的免费查看两种数据指标的渠道。URPD比SOPR更为精确,能够分析不同价格的出货和购买成本。而具有时间区分的URPD数据则是定制化的。BTC的资金费率则能反映出市场多空情绪的转变以及价格趋势。此外,数据还能揭示缩表的具体情况,比如上周美联储缩减了159亿美元的资产负债表。在投资决策时,大家通常会关注哪些数据指标?欢迎在评论区告诉我们,同时别忘了点赞并转发这篇文章。
